On-Premise Poller Health Dashboard
Gain better control over and insights into your monitoring infrastructure. The On-Premise Poller Health Dashboard offers a clear view of the resource usage of your On-Premise Pollers and their associated monitors. It also helps MSP admins view all On-Premise Pollers across their account, track performance metrics, and generate reports for the customer group associated with each On-Premise Poller.
Access the Health Dashboard
To access the Health Dashboard, follow these steps:
- Log in to your Site24x7 account.
- From the left pane, navigate to Admin > On-Premise Poller.
- Click Health Dashboard.
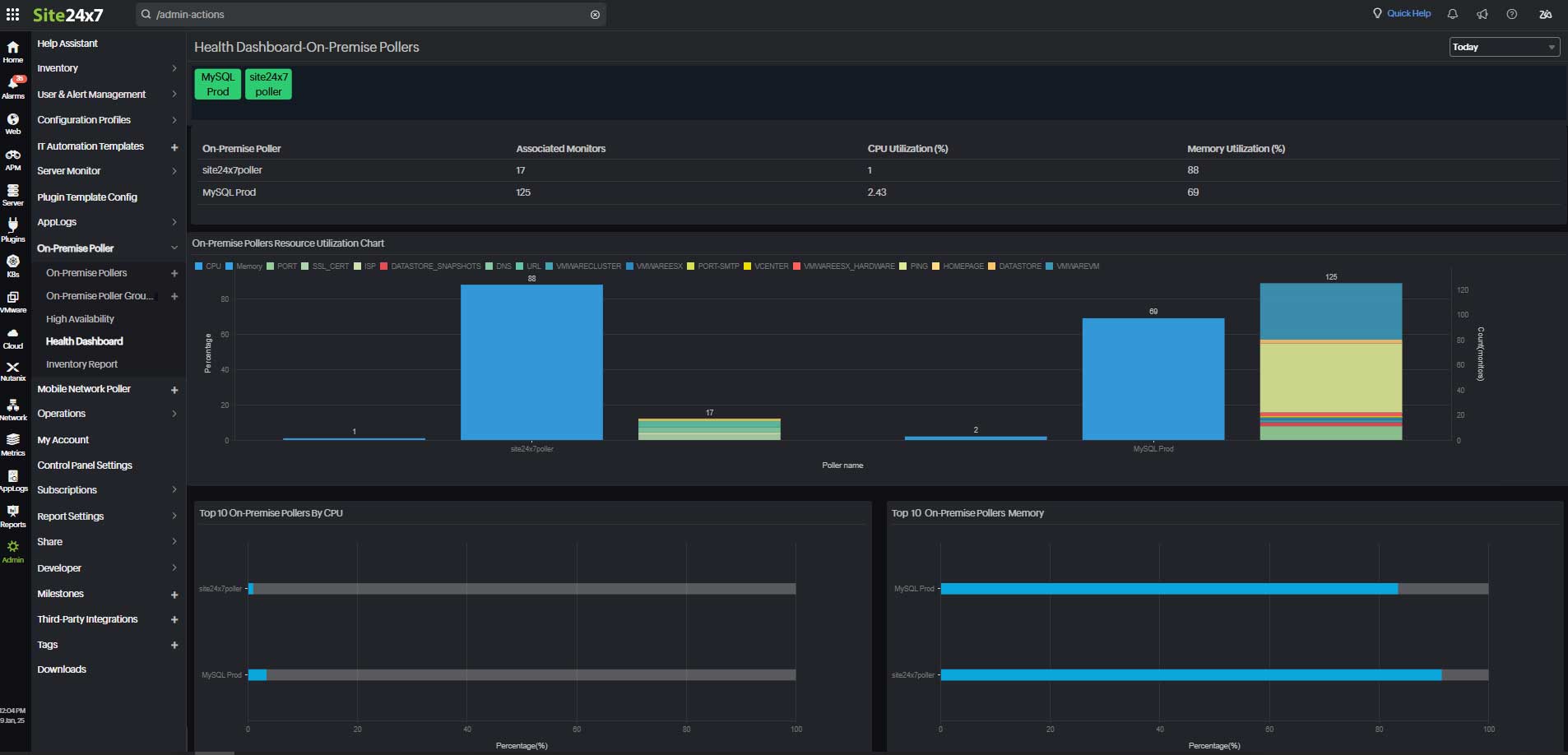
Viewing the Health Dashboard
The Health Dashboard provides the following insights:
- The first table lists each On-Premise Poller along with its associated monitors, CPU usage, and memory utilization.
- The On-Premise Pollers Resource Utilization Chart features two y-axes: one displays the CPU and memory usage as percentages, while the other shows the count of associated monitors for each On-Premise Poller.
- Other widgets include:
- Top 10 On-Premise Pollers By CPU
- Top 10 On-Premise Pollers by Memory
The values of both the table and chart are based on the latest polled or available information, and the top 10 values are based on the timeline drop-down menu, which is available in the top-right corner of the page.
MSPs can select a customer group from the drop-down menu, and the Health Dashboard will display all On-Premise Pollers in the chosen group, offering performance metrics and insights into their resource utilization and efficiency.

Related articles
-
On this page
- Access the Health Dashboard
- Viewing the Health Dashboard
