NetFlow: Application Metrics
The Applications tab lists all applications that pass through the specific network traffic device over a point of time. You can view the Application Name and the Traffic the application generates in bytes and automatic units.
Here is a video to demonstrate how to view application metrics on Site24x7's NetFlow Analyzer:
Top N applications
- Log in to Site24x7.
- Navigate to Network > NetFlow > NetFlow Devices.
- Select the device for which you wish to see the top N applications.
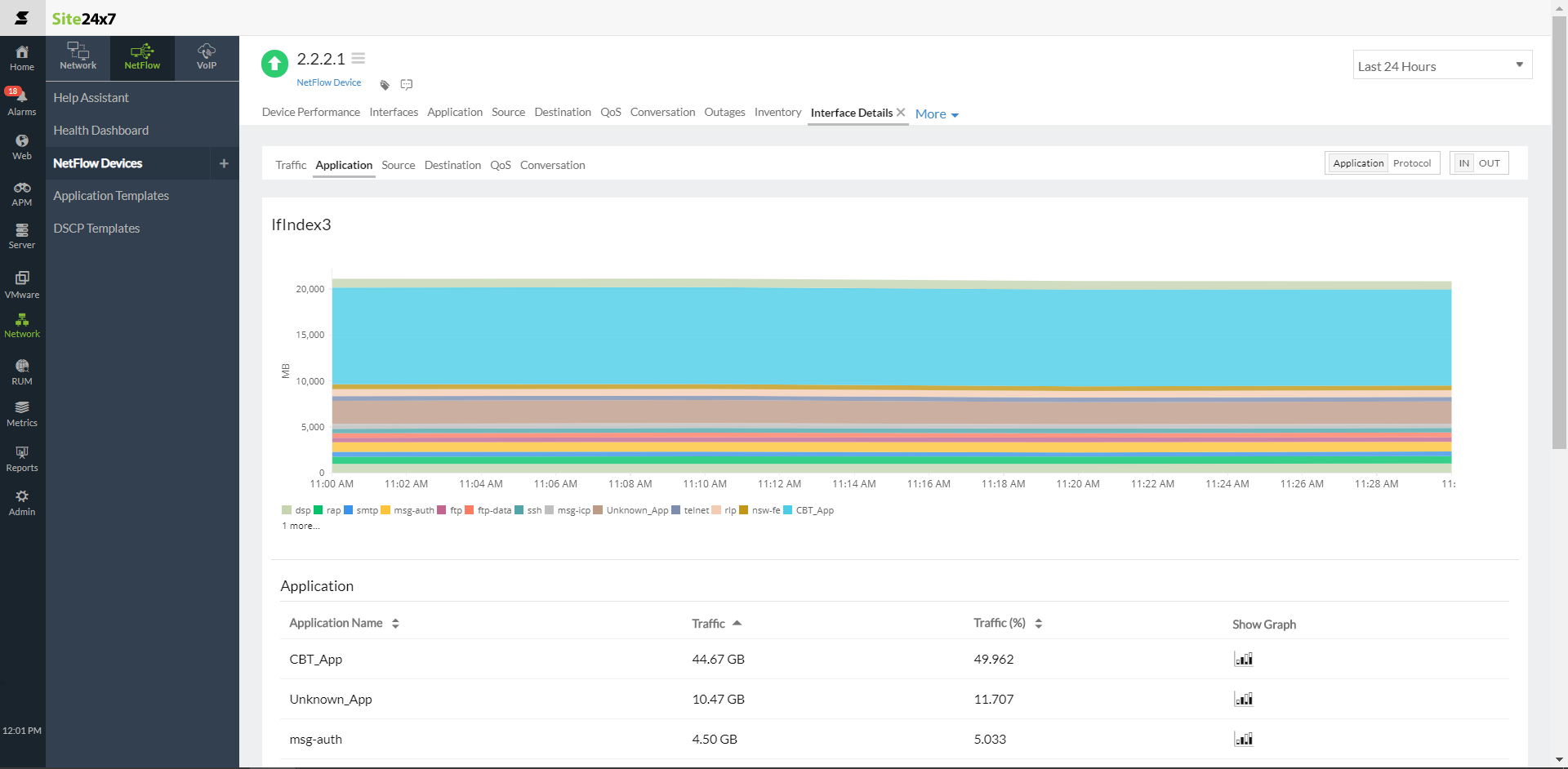
- Navigate to the Application tab and toggle to Application on the top-right portion of the page.
- Here, you can sort the list of applications by Traffic, Traffic (%), or even the Application Name to view the top N applications.
- Additionally, you can filter the traffic according to a specific range by providing values for the Min and Max fields (minimum and maximum). You can also filter by the application name.
- Click the graph
icon in the Show Graph column to view the data as a graph for each application.
Figure 1. Viewing top N applications by traffic.
Top N protocols
- Follow steps 1-3 as given in the previous section.
- Then, toggle to Protocol on the top right of the page to view network traffic details categorized based on protocols.
- Follow steps 5-7, as given in the previous section, to sort and filter data by Traffic, or Traffic (%) and view the data as a graph.
IN and OUT traffic
- Follow steps 1-3 as given in the first section.
- You can view the IN-OUT toggle button in both the Application and Protocol tabs. Toggle to IN to view the top N applications and top N protocols based on In Traffic.
- Toggle to OUT to view the top N applications and top N protocols based on Out Traffic.
- Follow steps 5-7, as given in the first section, to sort and filter data by Traffic, or Traffic (%) and view the data as a graph.
| Metric | Description |
|---|---|
| Application | |
| Application Name | Top N applications that generate traffic. |
| Traffic | The amount of traffic that a particular application generates for data transfer, measured in bytes and percentage. |
| Protocol | |
| Protocol Name | Top N protocols that generate traffic. |
| Traffic | The amount of traffic that a particular protocol generates for data transfer, measured in bytes and percentage. |
Related Articles
-
On this page
- Top N applications
- Top N protocols
- IN and OUT traffic
